研发成果
水中抗生素及抗性基因污染精准治理 纳米材料与技术
SNDA低碳智慧一体化水污染治理 装备研发示范项目
城镇污水处理系统数学模拟诊断与 优化运行技术研发应用
生化需氧量快速检测及对有机废水 处理过程的精准调控
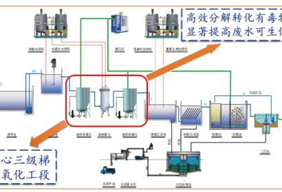
高难度化工废水铁基材料协同催化氧化处理 关键技术研发应用
股票信息
关注我们
海天股份
海天直饮水
海天光伏
投诉举报
检举电话:028-85234088
检举邮箱:audit@haitianshuiwu.com
检举地址:四川省成都市天府新区湖畔路南段506号监察审计部收
TOP