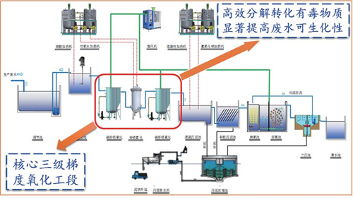
针对现有高难度化工废水处理投资大、成本高、效率低、二次污染严重、不能稳定达标等问题,研发了微米级铁铜双金属催化材料、三级梯度氧化工艺,有效解决了高难度化工废水处理难题,并已在制药、农药、印染、染料中间体等行业推广工程应用。该成果经北京大学倪晋仁院士等 9 位专家评价认为:mFe/Cu 的协同催化氧化技术原理研究具有原创性,在高难度化工废水预处理技术方面达到“国际领先”水平。该技术成果获评四川省省奖环境气象专业组唯一的“2020 年四川省科技进步奖一等奖”、 2020 年度中国环保产业环境技术进步奖一等奖。


